初步学习压测和监控
本文示例代码以及数据库sql文件见:gitee
https://gitee.com/quercus-sp204/new-technology/tree/master/all-component-monitor
1.环境说明
- 首先是开发环境:jdk是21,然后maven是3.9.6,idea是2024
- 然后是数据库MySQL,版本是8.0.44;Redis版本是7.4.6
- 最后是监控方面,Prometheus3.7.2 + grafana12.2.0 + 各个中间件的exporter
- linux是Ubuntu22.04.5 LTS,配置是4c8g【所有中间件mysql,redis,Prometheus,grafana,exporter均是安装在这上面的】
然后说一下监控三件套的关系
- Exporter:数据采集器负责从监控目标(服务器、数据库、应用等)抓取指标数据,将其标准化为 Prometheus 能识别的格式。无需主动推送数据,等待Prometheus 定期拉取即可。
- Prometheus:核心监控引擎定时从 Exporter 拉取数据并存储,支持按时间序列查询、设置告警规则,是整个体系的 “数据中枢”。本身可视化能力较弱,需依赖 Grafana 呈现。
- Grafana:可视化面板工具作为独立的可视化平台,通过连接 Prometheus(或其他数据源),将原始监控数据转换成直观的图表、仪表盘。支持自定义面板样式,满足不同场景的监控展示需求。
此案例中需要监控linux 和 redis,所以就需要在服务器上部署node exporter 和 redis exporter了。
环境部署的话,就由读者自行完成了,网上很多教程,本文就不赘述了。

这个是本文配置的两个面板。
2.测试情况
本文就以RedisSeckillController下面的接口测试为例子,/redisSeckill/submitSeckill
模拟的一个简单的秒杀抢购功能。
首先准备jmeter的测试,【线程准备了4000个】由于秒杀接口需要用户登陆过才能抢购,故会有一个拦截器,所以我们的jmeter需要做一点小改动,

我将用户的token生成在了这个csv文件中,可以访问UserManagerController里面的接口来自动生成。感兴趣的同学可以看一下。然后http信息头管理里面添加一些内容,

这样我们的http请求就可以有token了。到此,准备工作做好了。
现在我们模拟添加一个秒杀活动。【在SeckillManagerController中可以看到】,这里给大家一个示例json
{"activityName": "华子的秒杀大促","startTime": "2025-11-01 00:00:00","endTime": "2025-11-10 00:00:00","status": 1,"goods": [{"id": 1,"goodsName": "华为mate80 pro","originalPrice": 8000,"seckillPrice": 1000,"stock": 100,"limitPerUser": 1,"status": 1}]
}
访问对应的接口,就可以添加秒杀活动了。添加完成之后可以看到如下图所示:
apifox访问接口:
数据库里面:【相应的表数据已经生成好了】
Redis里面数据也生成了:【set里面是弄限购的,如果已经买过了就不能再买了,hash是存库存的】
数据准备好了,接下来就是准备测试了。

然后就可以启动了。数据库生成的数据没有问题,然后redis数据也是完整的。
然后可以看到相关报告:【可以重点关注一下以下指标】

异常 % 为 0.00%,4000 次请求全部成功,系统在高并发下稳定性极佳。
平均值 119ms,中位数 18ms,说明大部分请求响应极快;90% 分位 516ms、95% 分位 520ms、99% 分位 876ms(90%的请求都在516毫秒以下,99%的请求都在876毫秒以下)。
吞吐量1987.1/sec,每秒处理近 2000 次请求,高并发处理能力较强。
接收 / 发送带宽分别为 464.95KB/sec、554.93KB/sec,若服务器带宽充足,网络未成为瓶颈。
再查看一下Prometheus + grafana的监控指标呢:
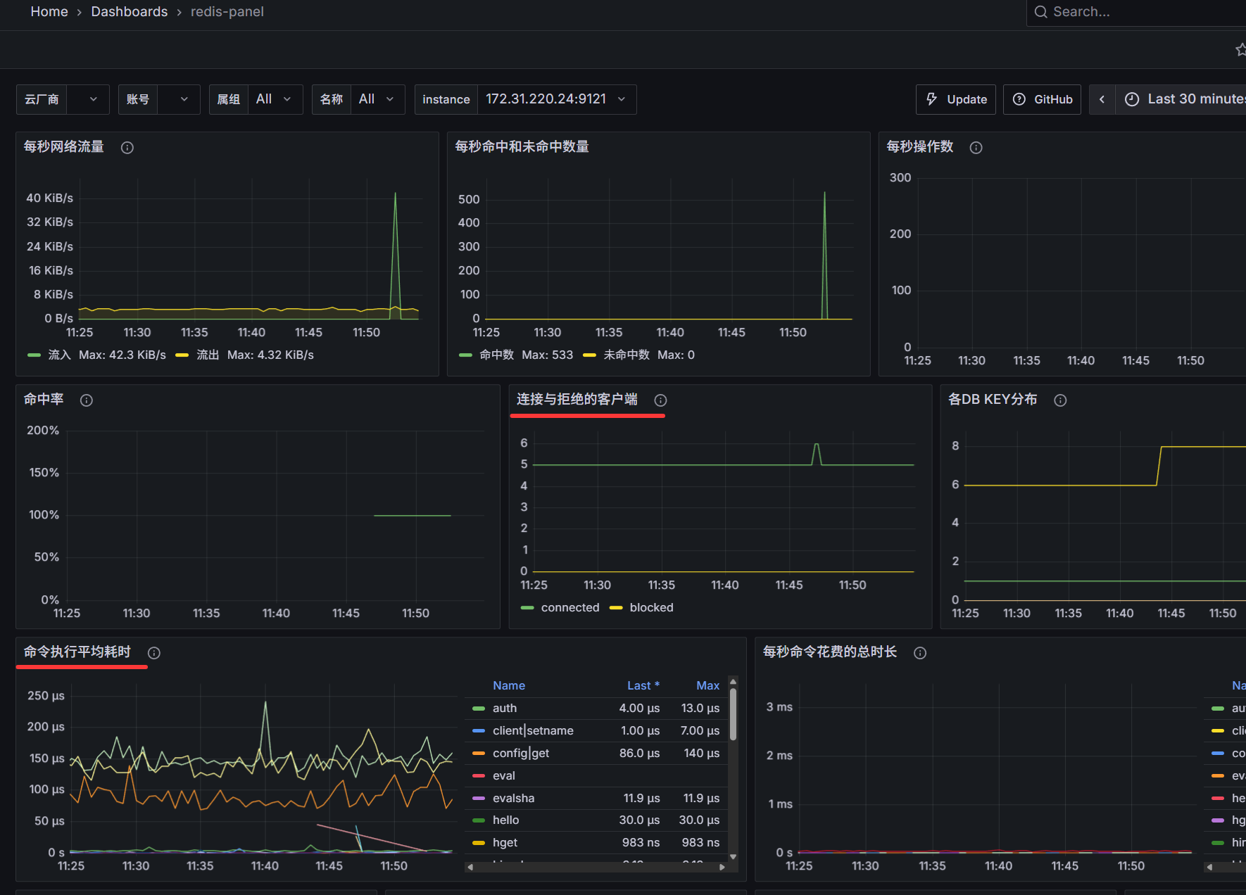
这个是redis的
流入流量在 11:50 左右出现峰值(42.3 KiB/s),流出流量稳定在 4.32 KiB/s 以内。说明这一时刻开始测试的。
每秒命中数峰值 533,未命中数始终为 0,命中率 100%;
连接数稳定在 5 左右,无阻塞(blocked)客户端。连接池配置合理,无连接积压或拒绝问题;
命令执行平均耗时集中在 50–200 μs,命令执行整体高效,无明显慢命令拖垮性能
这个是linux的网络情况:

已分配 Socket(Allocated Sockets):在 11:55 左右从约 50 跃升至 135,增长显著。说明有突发的 TCP 连接创建操作。
3.end
总的来说,还可以继续往上压测,找到服务器的极限,还可以考虑持续压测,看看稳定性如何。
本文仅作简单示例,这个案例代码其实有很多需要完善的,比如一些容错的设计,用户超时取消订单等操作。