简介: Nacos 2.0 通过升级通信协议和框架、数据模型的方式将性能提升了约 10 倍,解决继 Nacos 1.0 发布逐步暴露的性能问题。本文通过压测 Nacos 1.0,Nacos 1.0 升级 Nacos 2.0 过程中,Nacos 2.0 进行全面性能对比,直观的展示 Nacos 2.0 所带来的性能提升。
作者|席翁

Nacos 2.0 通过升级通信协议和框架、数据模型的方式将性能提升了约 10 倍,解决继 Nacos 1.0 发布逐步暴露的性能问题。本文通过压测 Nacos 1.0,Nacos 1.0 升级 Nacos 2.0 过程中,Nacos 2.0 进行全面性能对比,直观的展示 Nacos 2.0 所带来的性能提升。
压测准备
环境准备
为了方便 Nacos 部署升级和展示核心性能指标,我们是从阿里云微服务引擎 MSE(_https://cn.aliyun.com/product/aliware/mse_)中购买的一个 2 核 CPU+4G 内存的三节点 Nacos 集群。
压测模型
为了展示不同规模下的系统表现,我们采用逐步增压的方式进行压测,将压力分为 3个批次进行逐步启动,并观察每个批次下集群的运行表现。同时会在压力集群之外,再增加一个 Dubbo 服务的 Demo ,并使用 Jmeter 以 100 TPS 的压力不停的调用,以模拟不同压力下,对实际业务调用存在的可能影响。
压测过程中,会在适当的时候对服务端和客户端进行升级;服务端的升级将直接使用 MSE 提供的一键升级功能,客户端的升级会使用分批次轮流重启的方式进行。

压测过程
Nacos1.X Server + Nacos1.X Client
首先启动第一批施压集群,对 MSE Nacos1.2.1 进行施压,在 6000 个 Providers 的压力下,集群稳定时 CPU 大约 25% ,能够稳定保持 6000 实例。

随后启动第二批施压集群,增加 4000 个 Provider ,合集 10000 个 Provider 。此时集群峰值 CPU 已经达到 60% ,稳定运行时大约在 45% 左右,集群能够稳定运行。
在前两批的压力下,集群没有出现稳定性问题,所以 Dubbo 的调用保持正常,没有错误发生。
当第三批施压集群启动之后,压力总计 14000 个 Provider 。此时集群先是短暂的注册到 13000 个实例,之后很快出现实例数下跌,CPU 跑满的问题。并且缩小时间范围可以看到,下跌后的实例仍然在小范围抖动。
同时 Dubbo 的调用出现错误,从 Consumer 的日志可以看出,是由于服务端无法支撑这个级别的压力,导致 Dubbo Provider 被摘除,所以调用的时候出现了 No provider 的错误。
Nacos2.X Server + Nacos1.X Client
由于服务端升级期间,会进行实例的双写操作,因此在升级过程中服务端存储的实例数会是实际实例值的两倍。根据上述测试结果,需要先将实例数回滚回第一批 6000 实例之后,或是升级配置扩容机器之后再尝试升级。本文使用回滚压力的方式,先停止后启动的施压集群。让集群恢复正常后再执行升级。
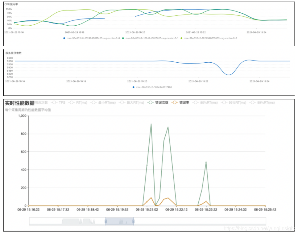
从监控图中可以看出,在停止后两批压力后,集群很快就恢复到了正常,运行稳定,Dubbo 调用也恢复正常。之后使用 MSE 的升级功能,进行升级。升级过程中由于双写的性能损耗,导致 CPU 有较大的抖动;而且因为双写导致的实例数翻倍,实际上相当于 12000 实例的极限压力,服务端仍然有一定的抖动,因此导致了些许 Dubbo 的错误。若是在非极限压力下升级,将不会有此影响。
随着服务端升级完成停止双写,消除了双写带来的性能损耗,CPU 使用降低并趋于稳定,同时实例数也不再抖动,Dubbo 调用完全恢复;如同 1.X 服务端一样,分两个批次启动施压集群,对比两个版本间在相同压力下的性能表现。

由于客户端依旧使用的是 1.X 的客户端,服务端的使用水位依然非常高,在全部压力启动后,CPU 几乎达到 100% ;虽然没有像 1.X 服务端一样,出现大规模实例下跌,但是运行一段时间后依旧有少量的实例抖动,说明仅升级 Nacos 服务端到 2.0 版本能有一定的改善,但是没有彻底解决性能问题。
Nacos2.X Server + Nacos2.X Client
为了完全释放 Nacos 2.0 的性能,还需要将施压集群的客户端也升级到 2.0 以上版本。同样将分 3 个批次进行替换,期间由于 Provider 进行了重启,服务端有出现实例的下跌再恢复属于正常现象。随着施压集群的升级,可以发现 CPU 有了非常明显的下降,最终达到稳定时,CPU 由最初的接近 100% ,降低到 20%,集群稳定运行 14000 个实例。

压测结果
如上所述,我们能够得到 2 核 CPU+4G 内存的三节点集群在不同版本下的性能差异:

由此可见,Nacos 2.0 确实对性能有较大的提升,新用户建议直接全部采用 Nacos 2.0,老用户建议先升级 Server 端,然后在逐步升级客户端释放红利。最后从整个压测视角的监控,来直观的感受一下不同版本在不同阶段的性能表现:

原文链接
本文为阿里云原创内容,未经允许不得转载。