文章目录
- 一、process-exporter安装
- 二、Grafana展示
- 离线导入
- 在线导入
 
之前介绍到Grafana Prometheus 安装部署并监控Linux服务器状态 https://datamining.blog.csdn.net/article/details/122671215 ,这里我们介绍服务进程的通用监控。
一、process-exporter安装
GitHub地址:https://github.com/ncabatoff/process-exporter
 安装包下载地址:https://github.com/ncabatoff/process-exporter/releases
 下载
wget -c https://github.com/ncabatoff/process-exporter/releases/download/v0.7.10/process-exporter-0.7.10.linux-amd64.tar.gz
解压
tar -zxvf process-exporter-0.7.10.linux-amd64.tar.gz 
进入目录并创建配置文件
cd process-exporter-0.7.10.linux-amd64
touch process-conf.yaml
增加配置文件process-conf内容
process_names:- name: "{{.Matches}}"cmdline:- 'grafana'
监控多个进程
process_names:- name: "{{.Matches}}"cmdline:- 'grafana'- name: "{{.Matches}}"cmdline:- 'HRegionServer'
启动
 nohup ./process-exporter -config.path process-conf.yaml > process-exporter.log &
注: process-exporter默认会监听9256端口
修改Prometheus配置文件,新增process-exporter配置
  - job_name: "process"static_configs:- targets: ["192.168.60.15:9256"]
重启Prometheus服务
nohup ./prometheus > prometheus.log &
可以执行
curl 192.168.60.15:9256/metrics |grep grafana查看Process-Exporter监控信息
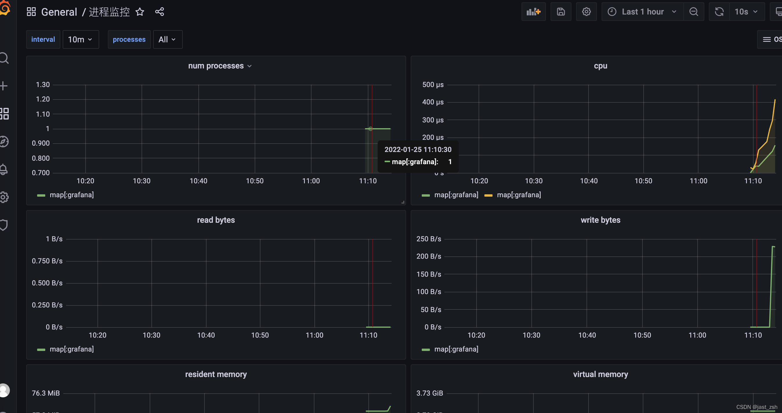
二、Grafana展示
process-exporter对应的dashboard为:https://grafana.com/grafana/dashboards/249
离线导入
离线导入可以下载对应的json配置文件
 
在线导入
我们这里使用在线导入,输入id249即可
导入
 

 
 点击Import
在仪表盘可以进行查看监控
 