一、注册与开通流程
-
首先进入AladdinEdu官网:AladdinEdu-同学们用得起的H卡算力平台-高效做AI就上Aladdin
-
完成注册,并进行学生认证:学生认证账户,认证期间享受教育优惠价。

-
登录官网进入控制台

二、插件使用流程
- VScode中的GPU调用教程与最佳实践
- 登陆
点击 LogIn Personal Account,在弹出的登录页输入账号及密码信息后,点击登录。

- 进入工作空间
登录成功后,返回VSCode,并进入工作空间。工作空间下有Workshop、Environments、Task三个工作模块
- workshop——用于管理开发环境,包括创建、启动、停止、删除等。
- Environments——可查看预置镜像
- TASK——管理“Run task”)产生的训练态任务,包括资源监控、停止、启动以及查看和下载等

- 创建workshop
- 点击workshop右侧“+”号
- 在新建workshop页面填入名称、并选择镜像和设定资源

- 点击Submit后等待远程workshop启动并安装插件


- 远程插件安装完成后左侧会出现插件图标

- 点击Explorer下的Open Folder可选择工作目录(这里推荐选择/root作为工作目录)

- 工作目录下即可导入已有代码文件或者自主进行编码(这里我们选择导入代码文件)
将本地文件夹拖拽至远程workshop左侧区域即可上传文件

- 编码完成后,可对python文件执行GPU Run、GPU Debug、Run Task,可对shell文件执行Run Shell、Run Task。

- 下面以Run Shell及Run Task为例进行演示
-选择要执行Run Shell的文件,右键选择Run Shell,然后根据需要选择镜像,并填写资源

-勾选Saveas configration后,可将设定的参数保存为配置文件

-点击Submit,即可运行shell文件

-在Output下可查看运行的目志信息,左侧Session下可看到此session状态

-选择要执行Run Task的文件,右键选择Run Task,填写任务名称根据需要选择镜像并填写资源

-然后点击Submit,等待任务启动
右键单击task名称,选择View tog可查看任务运行日志

-切回至本地workshop,Task下可查看任务信息

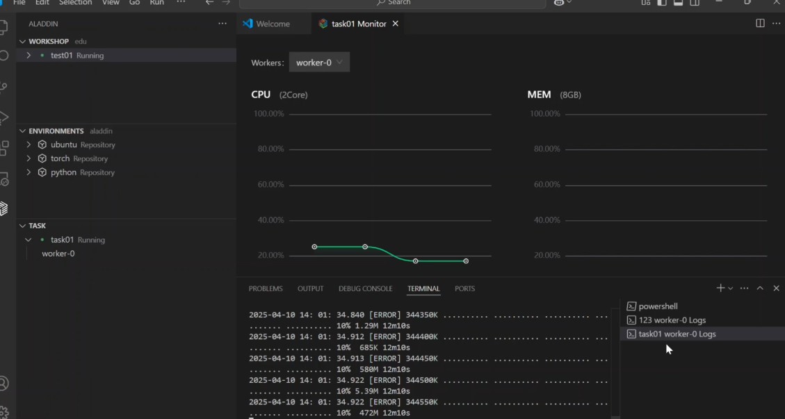
-右键单击任务名称,选择Monitor,可查看任务资源监控信息
-右键任务下的worker,选择View Log,可查看worker的日志信息

