前言:
最近因为华为云服务器购买过期了,其实本来自己的个人项目部署或不部署到服务器都是可以的、但最近刚好看见京东云服务器在做活动、就想着搞一搞。刚好官方送了我一张代金券。那我就直接用起来吧。
个人需求
因为个人需求、我选择了一个的是2核/内存8G/带宽1Mbps的配置、搞了一个通用标准型。

听说最近还可以白嫖京东云服务器、感兴趣的可以去看看。

白嫖体验薅羊毛链接:京东云
项目部署
我部署的是java项目、首先最基本的是要配置java环境、安装mysql服务就可以了、然后资料就通过网盘拷贝到服务器了。主要有提前打包好的jar项目、为了方便还有数据库可视化工具Navicat。具体部署安装配置的细节就不在这里说了。有兴趣的小伙伴可以找我交流。
环境安装好了就导入sql文件。
然后执行java -jar xxx.jar命令启动项目:
访问网页就ok大功告成了。
性能测试:
测压目的:
主要是通过对服务器以及项目的整理情况进行测试、通过描述京东云服务器和自生项目的一个性能测试报告。通过对个人Java应用项目产品进行性能测试,依据系统事物处理能力、各事务的响应时间、服务器资源的使用情况,然后考虑京东云服务器的选择是否能正式个人和商业使用。
测试步骤:
部署完成后利用Jmeter做了一下模拟性能测试。测试环境如下:Jmeter下载安装地址:https://jmeter.apache.org/download_jmeter.cgi
| 名称 | 相关说明 | 数量 | 配置参数 |
| Javaweb项目 | Web服务器 | 1 | 系统版本:windows server 2019 云 服务器:g.n2.large(2核8GB 通用 标准型) 硬盘:40G 带宽:20M |
| 数据库 | 1 | 数据库版本:mysql5 | |
| 客户端-PC | 1 | 操作系统:Windows 10 处理器:Intel Core i7-8550U(1.8GHz/L3 8M) 内存容量:8GB 屏幕尺寸:27英寸 |
参考关键性能标准
TPS(Transactions per Second):每秒通过事务数
每秒钟系统能够处理的交易或事务的数量,它是衡量系统处理能力的重要指标,通过不同用户的并发,可以估算出系统处理能力的拐点。
ATRT(Average Transactions Response Time):事物平均响应时间
测试场景运行期间的每一个交互内事务执行所用的平均时间,单笔事务的响应时间是指从用户发起请求到最终接收到结果的总时长。
- 持续并发,业务操作平均响应时间<=3s,复杂操作平均响应时间<=8s,错误率<0.1%;
- 疲劳压测,业务操作平均响应时间<=3s,复杂操作平均响应时间<=8s,错误率<0.1%;
- CPU在峰值时不能达到80%
- 内存在峰值时不能达到85%
因为时间关系我就自己设计了登录场景、然后分别是并发100、200、500用户同时进行数据操作,瞬时并发。然后来看事务数和响应时间,服务器资源使用情况。

性能指标指标结果:
登录场景100并发,持续时间3分钟
登录场景200并发,持续时间3分钟

登录场景500并发,持续时间3分钟

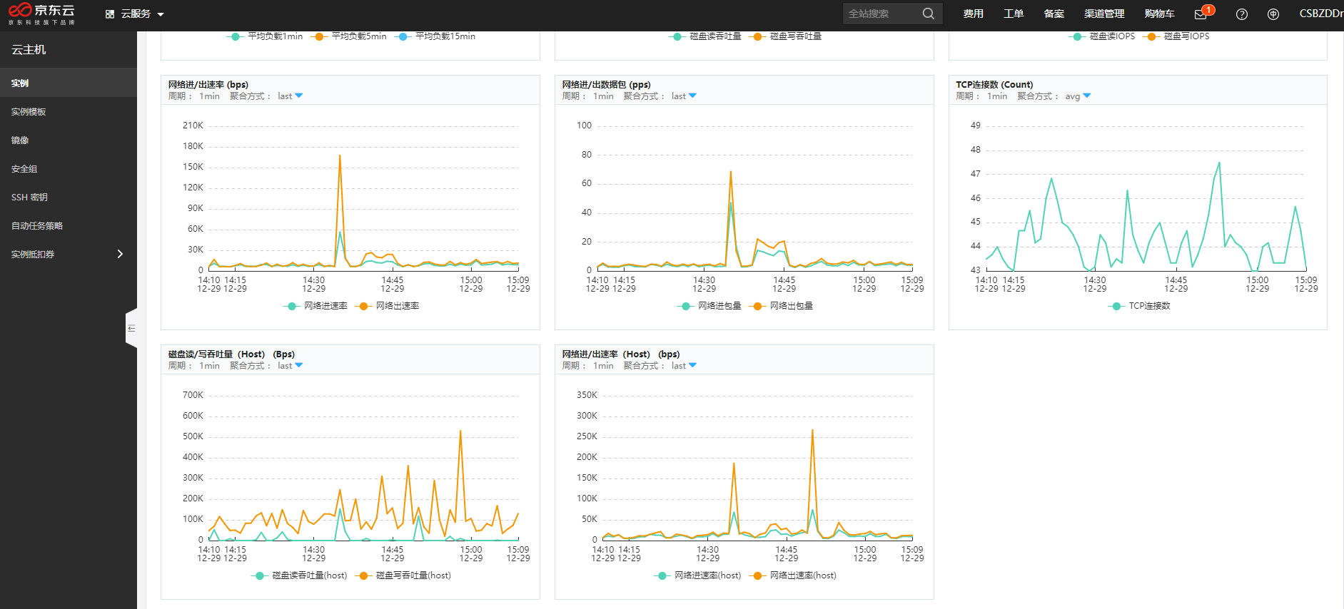
京东云性能监控:
可以在京东云控制台看见具体的、CPU使用率、内存使用率、磁盘读/写吞吐量 (Bps)等具体监控情况。


CPU使用率:用并发量为100、200和500的用户进行登录操作、发现近五分钟CPU使用率、不超过30%。在正常情况下CPU在峰值时不能达到80%、内存在峰值时不能达到85%都是比较合格的、所以比较符合预期值。性能结果可观。

内存使用率:近五分钟内存使用率峰不超过40%。内存这块主要和项目资源大小和资源有关。所以一直很稳定。

内存资源使用情况

磁盘读/写吞吐量(Bps)

总结
总共花了接近小半天吧、主要是代金卷的使用规则开始没搞清楚。只能按需购买、不能选择时长方式、当然白嫖的就算了、哈哈。然后就是项目环境的安装、资料的拷贝等、最费时间的就是利用Jmeter做性能测试和监控啦、总体来说京东云服务器还是很不错的、不仅仅可以用来搭建网站,作为游戏的服务器,APP的后台,都是可以的,就看你个人需求,作为一个IT人士,你要是手里没个服务器,恐怕说出去面子上都过不去的吧
平时搭建个个人网站什么的,出去玩也拿得出手啊撩妹
京东云白嫖体验地址>>