运维的价值如何体现,听刚刚发布锐捷乐享智能运维管理平台的锐捷网络怎么说。
编辑 | 宋慧
出品 | CSDN云计算
运维可能是 IT 技术人中最苦的岗位。
IT系统运维工作就像安全一样,平稳运行不出事故是“份内事”,出了事故则要冲到修复一线。因此,运维人一直被笑称“背锅侠”。
知乎“IT运维”话题下一直雄踞精华帖NO.1的问题“为什么IT人跪拜服务器要脱上衣?”已经被浏览了近40万次,IT运维人员以调侃的口吻表述着运维管理工作的复杂和无奈。而辛苦和无奈背后,值得我们思考的,是运维的价值到底如何体现?
数据与AI时代,IT运维的变与不变
据对全球超过1500名专业IT从业者的调研显示:在IT运维管理团队TOP关注与挑战中,运维效率如何提升以及如何减少用户抱怨与投诉仍占据了75%;而在与工具相关的TOP关注与挑战中,如何整合多工具与打通数据,以及如何减少无效告警、尽快确定故障原因仍占据了78%。新时代的网络运维人似乎仍难以摆脱“背锅侠”和“救火队”的悲情角色。
锐捷网络睿智产品事业部产品总监骆杰对IT运维有着深刻的理解。他表示:“与以往相比,IT运维的需求与业务目标、工作任务并没有发生变化,但随着IT的复杂化,业务对IT的依赖、IT软硬件环境的变化导致以上问题越来越难解。网络问题无法即时发现、定位及解决问题耗时耗力、同样问题重复出现,正让网络运维工作面临艰巨的挑战。”
在IT运维研发投入十多年之后,ICT基础设施及行业解决方案提供商锐捷网络近日正式发布了锐捷乐享智能运维管理平台,平台通过“为执行赋能”、“为管理赋知”、“为决策赋见”,希望让IT运维管理变得更加轻松。

据介绍,锐捷网络以客户需求为驱动,深耕用户IT运维场景,本次推出的锐捷乐享智能运维管理平台直指上述运维场景痛点,将助力企业构建“先见先行”的运维数据洞察能力,并打造“以用户体验为核心”的业务连续性保障体系。
骆杰介绍,所谓“先见先行”的运维数据洞察,就是要做到对问题隐患的“先见”,以及对处置防范的“先行”。支持多源数据接入,通过关系洞察形成运维图谱,路径洞察找到真实路径,数据洞察形成行动指标体系,实现将分散的设备运行数据转化为具有高消费价值的信息和知识。
对于AIOps与AI在运维中的应用,骆杰表示,AI作为技术与算法,需要运维场景支撑与数据的积累。锐捷在告警分析、风险识别等场景应用AI技术,提升故障识别准确性、减少人力与经验对故障规则的定义,以及探索与实践AI在故障定位的应用。
实践中提炼四大核心价值 ,锐捷乐享让IT运维更轻松
锐捷乐享智能运维管理平台具备以指标体系为核心的全域资源监控、以风险预防为核心的健康检查、以用户体验为核心的业务监控以及化繁为简、千人千面的工作中心四大核心价值。
1. 全域资源监控
锐捷乐享智能运维管理平台通过对全类型异构IT资源自动发现及智能关联,以黄金指标体系重新定义资源监控维度,从根源上解决了数据无效、不准的问题。依托“卡点算法”有效实现告警风暴抑制,并提供原因和影响分析、处理建议等有行动力的信息,加速故障的解决和闭环。


2. 健康检查
锐捷乐享智能运维管理平台的健康检查功能具备开箱即用的风险隐患排查能力,降低了风险预防技术门槛。以oracle数据库为例,该方案内置的专家经验可预防常见的多达24类风险隐患并提供63种风险分析逻辑和处理建议,可支撑运维从风险识别、分析到处置的闭环。

3. 业务监控
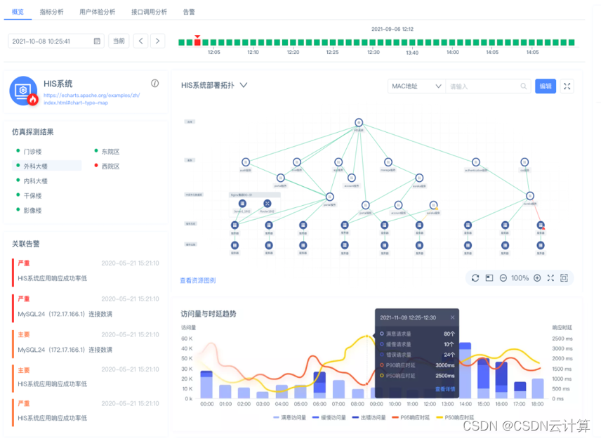
锐捷乐享智能运维管理平台的业务监控功能,可从用户视角实时感知问题,将用户访问体验量化。并借助业务部署拓扑及数据调用关系的构建,精准定位异常原因,助力运维人员掌控全局业务运行态势。

4. 工作中心
锐捷乐享智能运维管理平台为不同角色运维管理人员提供了个性化的工作中心搭建能力,帮助运维工程师实现登录即工作的便捷,同时为管理者带来掌控全局的管理驾驶舱。

管理者视图

工程师视图
骆杰表示,“通过全面提升IT系统的可观测性、支持复杂故障快速排查定位、实现网络运维从被动响应到主动预防,锐捷乐享智能运维管理平台将有效确保用户网络的业务连续、稳定运行” 。
发展至今,锐捷网络不断强化运维产品研发、推陈出新,持续致力于助力客户构建完整的IT管理体系,并深度参与政府顶层客户的运维建设与运维规范标准制定。从RIIL V1.0面世、RIIL V6.0升级、RIIL V6.5革新、RIIL-Emotion及Insight产品相继发布,再到今天锐捷乐享智能运维平台惊艳亮相,锐捷网络运维产品实现了从发展、竞争到引领、创新的质变,并赢得市场及客户的高度认可。迄今为止,锐捷网络运维产品已广泛服务于3000多家行业客户,在部委客户市场占有率超过65%,并成为政务外网、内网首选品牌;在医疗行业品牌度排名第一;超过1000家高校客户正在使用锐捷的RIIL产品。据IDC统计,2019年,锐捷在中国IT综合运维软件ITIM市场占有率第一;来自CCW的统计显示,2016至2020年,锐捷在中国IT运维管理软件市场份额位居首位。